Raken utilizes all the data you’re already capturing via daily reports, time cards, and more to visually track projected performance. Measure progress against estimates at a glance with our automated production insights dashboard.
Start using your dashboard
Getting started with your production insights dashboard is easy, and once you’ve set up production tracking for a project, your data will update automatically week over week—no need for manual organization.
1. Open your project

Log into our web app and open a project. Click on Settings in the left-hand menu, then select Production tracking from the drop down options.
2. Add cost codes, materials, and budgets

Use the tabs across the top of your screen to upload cost codes, materials, and project budgets. You can add these individually or in bulk for larger projects. An easy-to-use CSV template is provided.
(Optional) Add cost codes and materials for your company
If you use the same cost codes and materials across projects, you can also upload them at the company level.
To do so, select the Company tab at the top of your screen. Then, select Production and scroll down to cost codes and/or materials. Once you add them here, they’ll automatically be set as active for each of your projects.
Budgets will always need to be added to the project itself, and you must add budgets for time and materials in order to track material use against the budget.
3. Track time, labor, and material use in Raken
Continue using Raken for all your field reporting needs. All the time, labor, and materials data you capture will automatically be shared with your production insights dashboard.
4. Gain automated insights

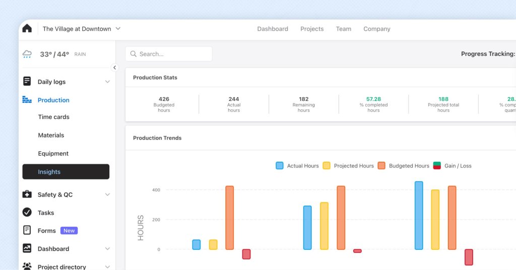
Within your project, select Production from the left menu.Then, select Insights from the dropdown to view your production insights dashboard.
You’ll see a visual representation of project progress, with a clear view of how actuals are performing against estimates. The charts and graphs will update in real time, week over week.
Get more detailed instructions >
Why should I use production insights?
Use your production insights dashboard to make the most of your data captured in Raken. You’ll gain an automated view of performance as a whole that can help you keep projects on track and avoid costly delays and disputes.
It’s easy to set up production insights, especially when you add cost codes and materials at the company level. Taking a few minutes to add a budget when you start a new project will save you hours of manual data analysis.
Some features may not be available with your plan—check with our customer success team for more details.
New to Raken?
See how easy it is to granularly track production with our streamlined web and mobile app.